数据要素×城市科创中⼼
数据可信流通计算⼀体机
“太渊”一体化政务大数据平台
“天枢”政企数据授权运营平台
“照海”企业数据资产化平台
“盈科”企业数据资产管理平台
AI+一网统管
AI+智慧园区
AI+基层治理
AI+水利水务
AI+智慧交通
AI+城市安全
智算中⼼建运⼀体
信创云服务
建设内容:
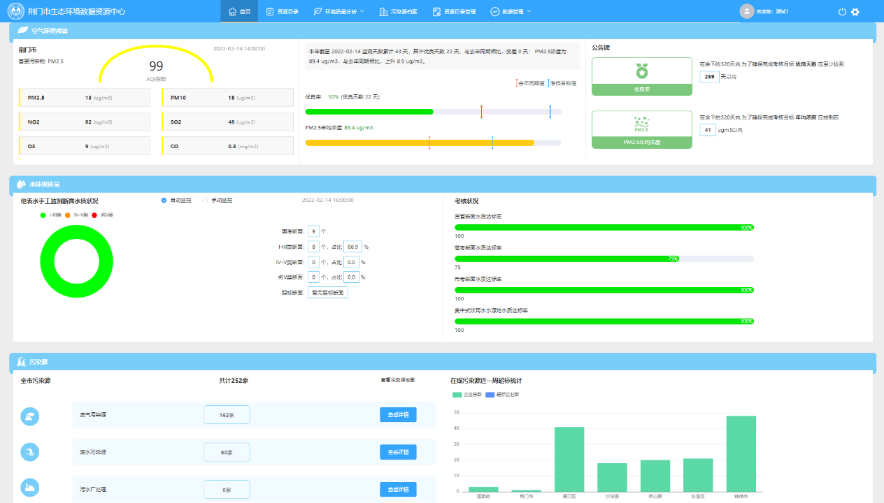
整合环保数据,构建生态环境数据资源中心,建设生态环境大屏可视化展示、环境质量分析、污染源档案管理应用。
建设亮点:
对数据进行统一标准化的管理,横向打通局内各业务科室数据交换孤岛,纵向形成数据上报、下发统一出口。
项目成效:
提升各业务科室协同效率,解决当下各科室数据人工重复填报困境,提高生态环境管理的系统化、科学化、精细化和信息化水平。